

Top Redis GUI tools for developers in 2026
Redis continues to be one of the fastest, most reliable in-memory data stores, powering everything from caching layers to real-time analytics and session stores. But for developers managing production systems or debugging local environments, having a great GUI tool can make all the difference.
This list features the top Redis GUI clients available in 2026, encompassing desktop applications, browser-based tools, and cross-platform options. We’ve included open-source favourites, commercial solutions, and utilities that are ideal for both developers and operations teams.
What to look for in a Redis GUI
Before diving in, here’s what makes a Redis GUI valuable:
- Key browsing with pattern matching and filtering
- Value viewing and editing for strings, hashes, lists, sets, sorted sets, streams
- Performance monitoring and slow log inspection
- Cluster and sentinel support
- Multi-database and multi-server management
- TLS, SSH, and Redis ACL support for secure connections
Let’s explore the top Redis GUI clients across these criteria.
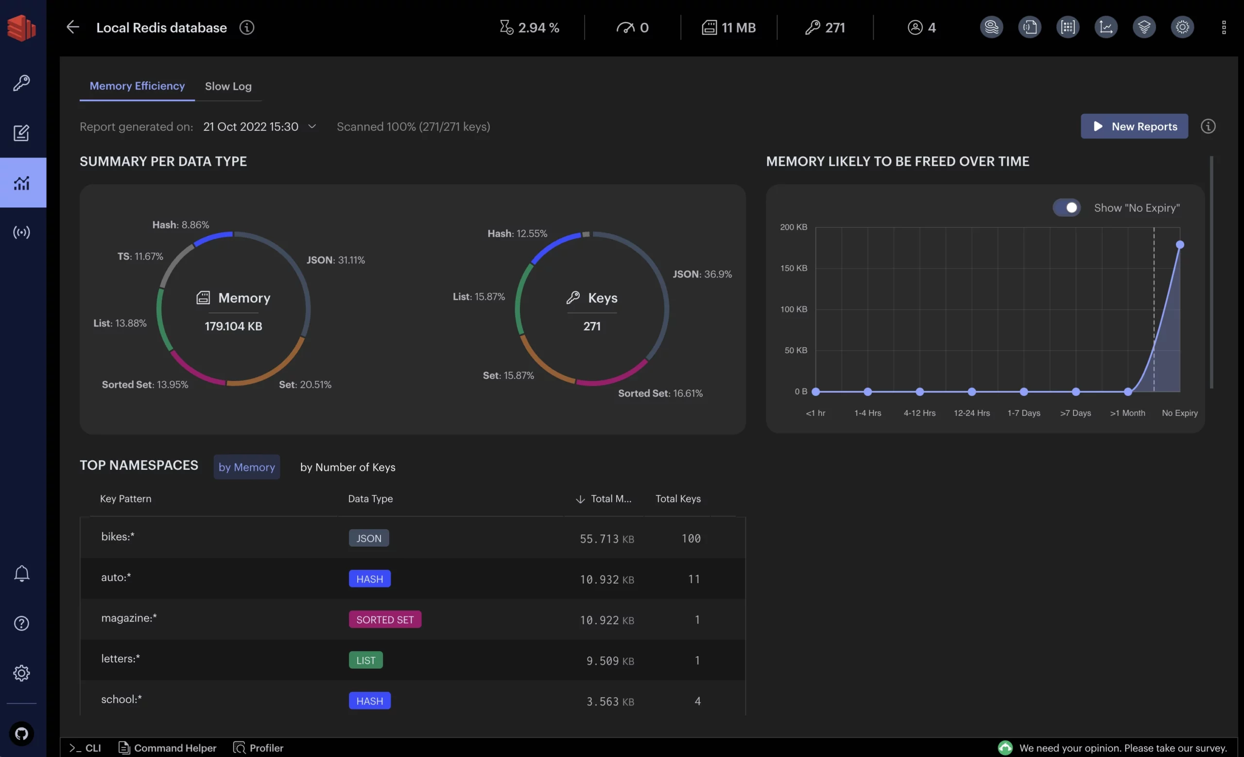
1. RedisInsight
RedisInsight is the official GUI by Redis (Redis Labs) for interacting with Redis databases. It offers a rich graphical interface for exploring your data and supports Redis’ advanced modules (JSON, Graph, TimeSeries, etc.). It’s designed to help developers build, debug, and visualise data with ease, featuring an AI-powered assistant and advanced CLI integration
Platforms: Windows, macOS, Linux(also available as a web app or Docker container).
License & pricing: Proprietary (closed-source) but free to use as a developer tool. No subscription is required for the GUI.
Key features:
- Visual browsing of all Redis data types (keys, streams, etc.),
- Auto-complete and syntax highlighting in its CLI/workbench,
- Support for Redis modules (JSON, Graph, TimeSeries),
- Slow log analysis, memory analysis tools, and cluster management.
It also provides data visualisations and interactive charting for time series and other data.
Pros:
- Very powerful feature set covering almost all Redis operations.
- Provides rich data visualisation and real-time monitoring of Redis performance.
- Smooth integration with Redis Stack modules (search, JSON, etc.) for an all-in-one experience.
- Backed by Redis Ltd., so it receives regular updates and supports the latest Redis features.
Cons:
- Closed-source (cannot be customised by the community).
- The application can be resource-intensive on memory/CPU, especially when analysing large datasets or running on lower-end machines.
- Some users note a slightly steep learning curve due to the plethora of features.
2. Redis Desktop Manager (RDM / RESP.app)
RDM (recently branded RESP.app) is a long-time popular desktop GUI for Redis. It provides an intuitive tree-view of keys and data, along with tools to view, edit and delete data. This cross-platform client is suitable for both beginners and advanced users who need robust features for managing Redis databases.
Platforms: Windows, macOS, Linux
License & Pricing: Commercial freemium model – basic features are free, but a Pro subscription unlocks all features. The Pro version starts from $19/month. (Originally open-source, it transitioned to a proprietary model; the older open-source fork is ARDM below.)
Key Features:
- Offers a visual key explorer with tree and table views of Redis keys and data structures. Supports connecting to multiple Redis servers, with secure SSH tunnel and SSL support.
- Includes a built-in CLI console (with auto-completion) for running Redis commands directly. Also supports import/export of data and has tools for managing Redis Cluster and Sentinel configurations.
Pros:
- User-friendly interface with a productivity-focused design. Comprehensive feature set (key browsing, editing, CLI, etc.) covers most Redis use cases out of the box.
- It’s cross-platform and updated regularly, with an active user community and support team.
- Data can be viewed in multiple formats (plain text, JSON, MessagePack, etc.), and the tool handles large numbers of keys without crashing.
Cons:
- The full feature set requires a paid subscription, and the free version is limited.
- Some advanced Redis enterprise features (e.g, working with modules like RedisJSON, RedisGraph) are not supported.
- It’s a heavy Electron-based app – on low-end machines or huge databases, it may consume significant resources. Lastly, being closed-source means no community-driven enhancements.
3. P3X Redis UI
P3X Redis UI is an open-source Redis client built on Electron. It can run as a desktop app or a web app, and it even supports an offline mode for use without internet connectivity. P3X Redis UI is known for supporting Redis Cluster/Sentinel and offering a no-frills interface for all basic Redis operations.
Platforms: Windows, macOS, Linux
License & Pricing: Open-source (MIT License) – completely free
Key Features:
- Supports viewing and managing all Redis data types (strings, hashes, lists, sets, sorted sets, etc.) in a GUI.
- Allows executing any Redis command via its console.
- Provides a slowlog viewer and basic performance info.
- It also supports multiple connections and subscriptions to Pub/Sub channels.
Pros:
- Powerful features for an open-source tool – you get full control to run commands and manage data.
- Highly customisable interface (being open-source, users can tweak it to their needs).
- Also supports user scripts and Lua scripting for advanced operations.
- No installation hassles – it’s available as a portable app as well.
Cons:
- The interface can be a bit overwhelming for new users since it exposes many details.
- Documentation and UX polish are not as strong as some commercial tools.
- Being an Electron app, its performance is decent but not as lightweight as pure web-based tools.
4. Medis
Medis is a sleek and modern GUI originally designed for Mac users. It provides a minimalist yet powerful interface for browsing Redis data, executing commands, and managing keys. Medis emphasises ease-of-use and an attractive UI, making it a popular choice for developers on macOS.
Platforms: macOS (native app). Linux and Windows can be supported by building from source, but official releases are Mac-only.
License & Pricing: Commercial (closed-source). Medis 2 is available on the Mac App Store – it offers a free download with limited features, and requires a purchase/subscription for full functionality. (The original Medis 1 was open-source on GitHub, but the latest version is a paid product.)
Key Features:
- Clean GUI to view, edit, and delete keys in your Redis database.
- Powerful filtering and search capabilities to find keys by pattern or value.
- Supports visualisation of different data types (e.g., list elements, set members) intuitively.
- Offers useful extras like dark mode for code-friendly viewing and an integrated console with autocomplete for running Redis commands.
Pros:
- Beautiful, simple design with a focus on core Redis tasks.
- It’s lightweight and fast, handling even millions of keys efficiently, according to the developers.
- Medis includes developer-friendly touches like an alert mode to prevent accidental writes to production.
- The tool has a dedicated user base and highly positive reviews on the Mac App Store for its reliability and support.
Cons:
- Mac-only – not available natively on Windows/Linux, which limits its adoption beyond macOS.
- The feature set is limited compared to larger clients – e.g., no built-in monitoring or advanced GUI for Redis Cluster management.
- It’s a paid app, so not entirely free (the free mode has restricted functionality).
- Also, being closed-source, users can’t self-extend it or inspect the code.
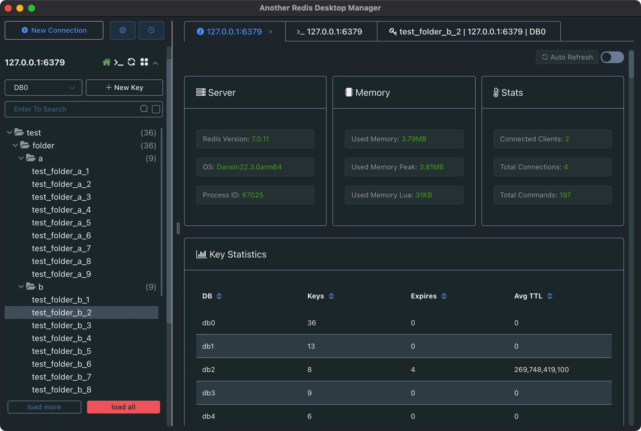
5. Another Redis Desktop Manager (ARDM)
As the name suggests, Another Redis Desktop Manager (ARDM) is an open-source fork of the original Redis Desktop Manager. It was created by the community to offer a free, stable alternative after RDM went commercial. ARDM provides a visually clean overview of your Redis data and focuses on essential features for day-to-day key management.
Platforms: Windows, macOS, Linux – distributed as a portable application (no installation required).
License & Pricing: Open-source and completely free.
Key Features:
- Let’s you view and edit keys/values easily in a tree-like view.
- Supports executing basic Redis commands from the GUI.
- Connection security with password authentication is available for protected Redis instances.
- While not loaded with extras, it covers the fundamentals needed to browse and modify data.
Pros:
- Simple and easy to use, the UI is straightforward, making it quick to pick up.
- Being portable, you can run it from a USB drive or without admin rights, which is handy for on-the-go debugging.
- The community reports it’s faster and more stable than the original in handling large numbers of keys (it “won’t crash when loading a large number of keys”, according to one user).
- No cost and open-source – a big plus for teams avoiding paid software.
Cons:
- Limited feature set compared to commercial tools – for example, it lacks advanced monitoring, clustering features, or fancy visualisations.
- The interface, while easy, is very basic and may not satisfy power users needing deeper insights or automation.
- As an open-source project, support relies on the community, and development updates can be sporadic.
6. QuickRedis
QuickRedis is a lightweight, minimalist Redis GUI that prides itself on zero installation. It’s a portable app you can run directly to connect to any Redis server for quick browsing and editing of data. This tool is useful when you need a no-frills, on-demand Redis client.
Platforms: Windows, macOS, Linux
License & Pricing: Freeware (proprietary free). QuickRedis is free to use; there is no paid version.
Key Features:
- Portable single-binary application – just launch it and connect, no setup needed.
- Supports local and remote Redis servers.
- Provides a basic GUI to view keys, values, and to edit or delete them.
- Also includes a console to run Redis commands manually.
Pros:
- Extremely lightweight and portable – great for situations where you can’t install software or want a quick look into Redis data.
- Simple interface with only the necessary functions, so it’s very easy to learn.
- Cross-platform compatibility means you can carry it on a USB and use it on any OS.
Cons:
- Very limited features – it covers basic CRUD on keys but lacks advanced data visualisation, bulk operations, or performance monitoring.
- It’s aimed at quick tasks, not full-scale Redis administration.
- Additionally, being a niche tool, it doesn’t have a large community or frequent updates compared to more popular clients.
7. RedSmin
RedSmin takes a different approach – it is a cloud-based Redis GUI service. You run a small agent on your Redis server and use RedSmin’s web interface to manage and monitor your Redis data in real-time. It offers a clean web UI and was one of the earlier hosted Redis management tools.
- Platforms: Web application (accessible in any browser on any OS). The RedSmin proxy daemon supports major OS for connecting to your server.
- License & Pricing: Commercial SaaS. RedSmin offers a free tier (with limited features/servers) and subscription plans for advanced features. It is not open-source.
- Key Features: Web-based key browser, view and search your keys/types through a browser UI. You can run CRUD commands and even Lua scripts via a built-in console with auto-complete. Provides a live monitoring dashboard of your Redis instance (commands per second, memory usage, slow queries, etc.). Supports multiple Redis connections and Redis Stack features like JSON, full-text search, TTL analytics, etc., in the UI.
- Pros: Being cloud-based and cross-platform, you can access it from anywhere without installing a heavy client. The interface is straightforward and user-friendly, suitable for those who prefer a browser GUI. It supports many of Redis’ latest capabilities (JSON, streams, etc.) and provides real-time metrics visualisation. Also, no local installation means it’s easy to collaborate or use on locked-down workstations.
- Cons: The service is not free or open-source beyond a basic usage limit – full functionality requires a paid plan. Relying on a cloud service introduces potential security and latency concerns (you must run their proxy on your server and send data to the cloud). In practice, some users prefer self-hosted solutions due to these concerns. Additionally, RedSmin’s development activity has slowed in recent years, and alternatives may offer more modern UIs.
8. Redis Commander
Redis Commander is a popular open-source web-based Redis GUI written in Node.js. You can run it locally or on a server and access the GUI through your web browser. It provides a basic yet effective interface for managing Redis, often likened to a “phpMyAdmin for Redis”.
Platforms: Cross-platform (runs as a Node.js web app; access via browser on any OS)
License & Pricing: Open-source (MIT License) – completely free to use and modify
Key Features:
- Allows connecting to multiple Redis instances and browsing keys in a tree or list view.
- You can filter, search, edit, and delete keys and values easily.
- Supports data display in different formats (JSON, hex, etc.) for better readability.
- Includes a web-based CLI console with command auto-completion and syntax highlighting for direct Redis commands.
Pros:
- Free and open-source with a strong community – anyone can contribute improvements.
- Web-based and cross-platform, so it’s very flexible in deployment (common to run it as a Docker container in development environments).
- Supports a decent range of operations (managing keys, running queries, etc.) covering everyday needs.
- Lightweight footprint compared to heavy Electron apps.
Cons:
- Reports of it being unstable at times – users have encountered bugs or crashes when handling large datasets.
- Lacks support for Redis’s newer features like modules or cluster management – it’s mostly limited to core Redis data types.
- The interface is utilitarian and has not seen major updates in a while, so it’s not as polished or feature-rich as some other tools.
9. DronaHQ Redis Admin
DronaHQ is not a traditional Redis GUI but a flexible, low-code platform where developers can build Redis-integrated admin tools using a native Redis connector. Instead of a fixed UI, it offers a way to create custom dashboards, workflows, and interactive components that connect directly to your Redis backend.
Best for: Developers building Redis-integrated internal tools with AI and automation
Features:
- Connect to Redis databases securely using a native connector
- Visualise, edit, and manage Redis keys, values, and TTLs
- Build custom tools using drag-and-drop UI components
- Add server-side logic with workflows and trigger actions
- Integrate Redis with other tools like Gmail, Slack, Stripe, and more
- Generate Redis dashboards instantly using Veda AI (UI from prompt, screenshot, or sketch)
- Build prompt-based conversational interfaces using LLMs
Drawbacks:
- Not a plug-and-play Redis browser; requires basic setup
- Available on the web
Final Thoughts
From sleek desktop clients like Medis and FastoRedis to browser-based tools like RedisInsight and Redsmin, the Redis GUI ecosystem is full of great options.
But if you’re looking to build tools that don’t just read from Redis, but act on it — whether that means automating tasks, enabling AI-powered interactions, or giving teams secure interfaces, platforms like DronaHQ offer a powerful, modern alternative.
Visit dronahq.com to learn how you can start building Redis-powered tools today.
Redis GUI Tools Comparison (2026):
| Tool | Platforms | Open Source? | Pricing (License) | Notable Features |
| RedisInsight | Win, Mac, Linux | No (proprietary) | Free tool by Redis Labs | Official Redis GUI; supports modules (JSON, etc.), visual data browser, memory analysis. |
| Redis Desktop Manager | Win, Mac, Linux | No (formerly OSS) | Freemium (Pro from $19/mo) | Full-featured desktop client; tree view, CLI, SSH tunnelling. |
| P3X Redis UI | Win, Mac, Linux | Yes (MIT) | Free and open-source | Electron-based app/web; cluster support, slowlog, scriptable console. |
| Medis | macOS (native) | No (Medis 2) | Commercial (App Store) | Sleek Mac GUI; great UX, fast performance, basic key management. |
| Another RDM (ARDM) | Win, Mac, Linux | Yes (MIT) | Free and open-source | Community fork of RDM; cross-platform portable, focuses on stability and core features. |
| QuickRedis | Win, Mac, Linux | No (freeware) | Free | Zero-install portable client; basic viewing/editing of keys. |
| RedSmin | Web (Browser) | No (SaaS) | Free tier; Paid plans | Cloud-based Redis GUI; real-time monitoring dashboard, web CLI. |
| Redis Commander | Web (Node.js app) | Yes (MIT) | Free and open-source | Simple web UI for Redis; multiple connections, key search, web CLI. |










